โซลูชัน Email Security แบบโอเพนซอร์ส

Proxmox Mail Gateway

ช่วยปกป้องเซิร์ฟเวอร์อีเมลของคุณจากสแปม ไวรัส ฟิชชิ่ง และภัยคุกคามอื่นๆ ได้อย่างมีประสิทธิภาพ พร้อมระบบจัดการผ่านเว็บที่ใช้งานง่าย ควบคุมอีเมลขาเข้าและขาออกได้ในที่เดียว

Proxmox Mail Gateway คืออะไร?

Proxmox Mail Gateway คือ เกตเวย์กรองอีเมลแบบโอเพนซอร์ส ระดับองค์กร ที่ทำหน้าที่ป้องกันเซิร์ฟเวอร์อีเมลจากภัยคุกคามทุกรูปแบบ ไม่ว่าจะเป็นสแปม ไวรัสโทรจัน หรือฟิชชิง เผยแพร่ภายใต้ลิขสิทธิ์ GNU AGPLv3 

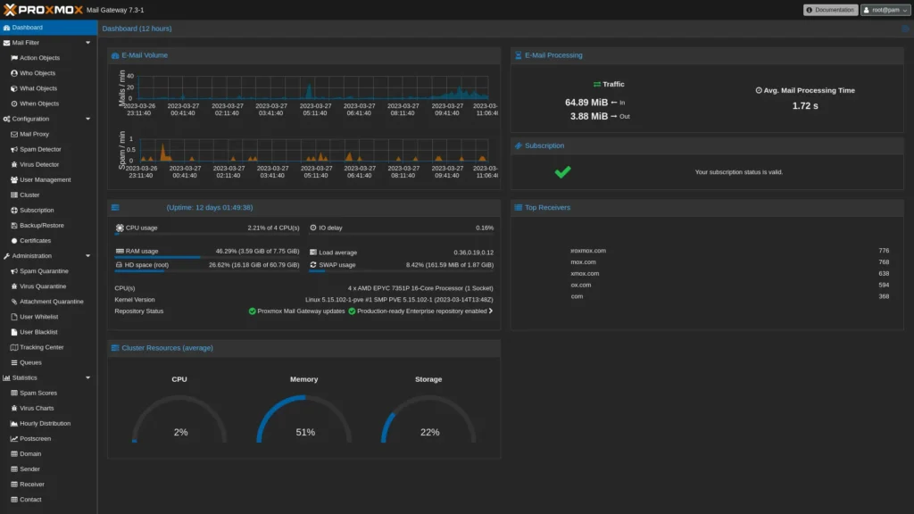
นอกจากความสามารถด้านการป้องกันแล้ว ยังมีเครื่องมือสำหรับ ตรวจสอบและวิเคราะห์แบบ Real-time ช่วยให้ทีม IT มองเห็นภาพรวมการทำงานของระบบได้ชัดเจน ผ่าน Dashboard ที่แสดงสถิติการใช้งาน พร้อมความสามารถในการตรวจสอบ email log ได้อย่างละเอียด และมีระบบ Message Tracking สำหรับค้นหาอีเมลย้อนหลังได้อย่างรวดเร็ว

ด้วยความสามารถเหล่านี้ ทีม IT จึงสามารถติดตามปัญหา วิเคราะห์สาเหตุ และแก้ไขเหตุการณ์ผิดปกติได้อย่างมีประสิทธิภาพมากขึ้นในเวลาอันสั้น

Proxmox Mail Gateway

วิธีการทำงาน

Proxmox Mail Gateway ถูกติดตั้งแทรกอยู่ ระหว่างไฟร์วอลล์กับเซิร์ฟเวอร์อีเมล อีเมลทุกฉบับจะถูกวิเคราะห์และกรองก่อน (Before-Queue Filtering) และส่งต่อเฉพาะอีเมลที่ผ่านการตรวจสอบเท่านั้น

Intranet SMTP SMTP SMTP Internet Firewall ✕ PROXMOX Mail Gateway Mail Gateway Mail server Clients
อีเมลขาเข้า (ยังไม่กรอง)
อีเมลที่ผ่านการกรองแล้ว
Mail Gateway กำลังทำงาน

ฟีเจอร์เด่น

Proxmox Mail Gateway

ClamAV Antivirus

สแกนไวรัส มัลแวร์ โทรจัน แบบ Multi-thread ความเร็วสูง

ClamAV คือ โปรแกรมป้องกันไวรัสแบบ open-source ที่ออกแบบมาเพื่อตรวจจับ โทรจัน ไวรัส มัลแวร์ และภัยคุกคามที่เป็นอันตรายอื่นๆ โดยมีระบบ สแกนแบบ multi-threaded ประสิทธิภาพสูง ยูทิลิตี้แบบบรรทัดคำสั่งสำหรับการสแกนไฟล์ตามต้องการ และเครื่องมืออัจฉริยะสำหรับการอัปเดตลายเซ็นอัตโนมัติ

Proxmox Mail Gateway

SpamAssassin

ให้คะแนน Spam Score ทุกอีเมล ลดจำนวนผลลัพธ์ที่ผิดพลาด

ใช้การทดสอบทั้งในระดับ local และ ระดับ Network ที่หลากหลาย เพื่อระบุลักษณะเฉพาะของสแปม ทำให้ผู้ส่งสแปมยากที่จะระบุลักษณะใด ลักษณะหนึ่งเพื่อใช้เป็นช่องโหว่ในการส่งอีเมล อีเมลทุกฉบับจะได้รับการวิเคราะห์และกำหนดคะแนนสแปม ระบบจะพยายามเพิ่มประสิทธิภาพของกฎที่ใช้เพื่อลดจำนวนผลลัพธ์ที่ผิดพลาด (false positives) และผลลัพธ์ที่ไม่ถูกต้อง (false negatives) ให้เหลือน้อยที่สุด

Proxmox Mail Gateway

Message Tracking

ตรวจสอบและค้นหา Log ย้อนหลัง 4 สัปดาห์ แบบ Real-time

ติดตามและสรุปบันทึกทั้งหมดที่มีอยู่ ด้วยอินเทอร์เฟซการจัดการบนเว็บที่ใช้งานง่าย ผู้ดูแลระบบไอทีสามารถตรวจสอบและควบคุมการไหลของอีเมลได้อย่างง่ายดายจากหน้าจอเดียว 

Proxmox Mail Gateway

HA Cluster

High Availability พร้อม Load Balancing รองรับระบบ 24/7

ไม่ต้องกังวลเรื่องระบบล่ม! Proxmox HA Cluster รองรับการทำงานแบบ Master-Node พร้อม:

  • ซิงค์ข้อมูลผ่าน VPN Tunnel อย่างปลอดภัย
  • Node กลับมาทำงานอัตโนมัติหลังเกิดปัญหาชั่วคราว
  • ตั้งค่า Load Balancing ด้วย MX Records แบบ Round-robin

วิธีการกรองที่หลากหลาย

วิธีการประโยชน์
Receiver Verificationตัดอีเมลถึงผู้รับที่ไม่มีอยู่จริง ลดทราฟฟิกได้ถึง 90%
SPFยืนยันความถูกต้องของโดเมนผู้ส่ง
DNS Blocklistบล็อก IP ที่เชื่อมโยงกับการส่งสแปม
Greylistingปฏิเสธอีเมลชั่วคราว ช่วยลดสแปมได้ถึง 50%
SURBLบล็อกอีเมลที่มีลิงก์เว็บไซต์สแปมอยู่ในเนื้อหา
Block/Welcomelistsกำหนดรายการอีเมลที่อนุญาตหรือบล็อกได้เอง

ปรับแต่งระบบด้วย Object-Oriented Rule

กรอง Email ตามผู้ใช้ โดเมน เวลา และประเภทเนื้อหาได้อย่างยืดหยุ่น รายละเอียดเพิ่มเติม

หมวดหมู่บทบาทตัวอย่างการใช้งาน
Fromผู้ส่งอีเมลโดเมน, อีเมล, IP address
Toผู้รับอีเมลโดเมน, อีเมล, กลุ่ม LDAP
Whenเวลาที่รับอีเมลช่วงเวลา, วันทำการ
Whatเนื้อหาในอีเมลประเภทไฟล์, คีย์เวิร์ด, ขนาด
Actionการดำเนินการบล็อก, กักกัน, แจ้งเตือน, อนุญาต
ประเภท Objectหน้าที่
Whoกำหนดว่าใครเป็นผู้ส่งหรือผู้รับ
Whatกำหนดว่าเนื้อหาในอีเมลคืออะไร
Whenกำหนดว่ารับอีเมลเมื่อไหร่
Actionกำหนดว่าจะทำอะไรกับอีเมลนั้น

Proxmox Mail Gateway เป็นตัวเลือกที่ยอดเยี่ยม

สำหรับองค์กรที่ต้องการระบบรักษาความปลอดภัยอีเมลที่ทรงพลัง ยืดหยุ่น และประหยัดค่าใช้จ่าย ด้วยความเป็นโอเพนซอร์สและฟีเจอร์ระดับ Enterprise เหมาะสำหรับทั้งธุรกิจขนาดกลางและขนาดใหญ่

แหล่งข้อมูลที่เกี่ยวข้อง จาก Proxmox

เอกสารข้อมูลทางเทคนิค

เอกสารคุณสมบัติทั้งหมดสำหรับ Proxmox Virtual Environment

รายละเอียดการอัปเดต

ดูรายละเอียดการเปลี่ยนแปลงและการอัปเดตของผลิตภัณฑ์ทั้งหมดได้ที่นี่

Source code

Proxmox ใช้ลิขสิทธิ์โอเพนซอร์สแบบ GNU AGPLv3 และเปิดให้เข้าถึงซอร์สโค้ดได้ผ่าน Git

เราใช้คุกกี้เพื่อพัฒนาประสิทธิภาพ และประสบการณ์ที่ดีในการใช้เว็บไซต์ของคุณ คุณสามารถศึกษารายละเอียดได้ที่ นโยบายความเป็นส่วนตัว และสามารถจัดการความเป็นส่วนตัวเองได้ของคุณได้เองโดยคลิกที่ ตั้งค่า

ตั้งค่าความเป็นส่วนตัว

คุณสามารถเลือกการตั้งค่าคุกกี้โดยเปิด/ปิด คุกกี้ในแต่ละประเภทได้ตามความต้องการ ยกเว้น คุกกี้ที่จำเป็น

ยอมรับทั้งหมด
จัดการความเป็นส่วนตัว
  • คุกกี้ที่จำเป็น
    เปิดใช้งานตลอด

    คุกกี้มีความจำเป็นสำหรับการทำงานของเว็บไซต์ เพื่อให้คุณสามารถใช้ได้อย่างเป็นปกติ และเข้าชมเว็บไซต์ คุณไม่สามารถปิดการทำงานของคุกกี้นี้ในระบบเว็บไซต์ของเราได้

บันทึกการตั้งค่า